Samsung Legacy to Whip Media Data Migration – PM System & Executive Presentation
Featured

Samsung Legacy to Whip Media Data Migration – PM System & Executive Presentation

React.js Tailwind PHP MySQL JavaScript HTML5 CSS3 Admin Dashboard Architecture Task Workflow Engine Reporting Modules Role-Based Access Logic Custom Framework

Enterprise Data Migration Strategy & Custom Project Management System for Samsung. Built as a presentation-ready UI prototype with polished visuals and immersive flows. A strategic project presentation and fully custom-built project management platform developed to demonstrate execution methodology, task tracking architecture, stakeholder reporting, and migration governance for Samsung’s legacy system transition to Whip Media.

01

Project Overview

This project was developed as part of a proposal and strategic demonstration for Samsung during a potential engagement involving the migration of legacy systems to Whip Media.

Rather than submitting only a slide deck, I built:

  • A structured executive presentation outlining migration strategy
  • A fully functional, custom-built project management platform
  • A working model of how the migration would be governed, tracked, and reported

The goal was to show not just understanding of the migration, but operational readiness to execute it at enterprise scale.

The platform at samsung.mrromanov.com serves as a live demonstration of how project tracking, stakeholder communication, risk management, and data validation workflows would be handled throughout the lifecycle of the migration.

02

My Role

Project Lead / PM / Business Analyst / System Architect / Developer

  • Defined migration governance methodology
  • Designed enterprise-level task workflow structure
  • Built full-stack custom PM platform
  • Created executive strategy presentation
  • Structured reporting and validation processes
  • Defined risk tracking and dependency mapping logic
  • Aligned technical architecture with business objectives
03

The Problem

Enterprise data migration projects typically fail or stall due to:

  • Poor visibility into task dependencies
  • Fragmented communication between stakeholders
  • Lack of centralized reporting
  • Inconsistent data validation processes
  • No structured risk tracking
  • Overreliance on static documentation instead of dynamic tracking

Samsung’s migration from legacy systems to Whip Media required:

  • Cross-functional coordination
  • Data extraction and transformation oversight
  • Validation checkpoints
  • Real-time reporting
  • Clear accountability

The challenge was demonstrating not just technical understanding — but structured enterprise governance.

04

My Solution

I approached this as both a strategist and system architect.

1. Executive Strategy Presentation (mrromanov.com/samsung)

  • Defined migration phases
  • Outlined system architecture relationships
  • Presented stakeholder alignment structure
  • Clarified risk mitigation approach
  • Detailed deliverables and validation checkpoints
  • Structured reporting cadence
  • This ensured leadership-level clarity.

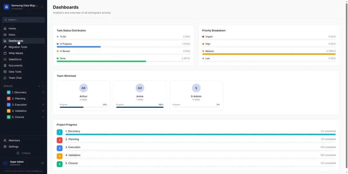
2. Custom Project Management Platform (samsung.mrromanov.com)

Instead of using Jira or ClickUp, I built a custom system to demonstrate:

  • Task breakdown structures (Epics, Tasks, Subtasks)
  • Role-based permissions
  • Milestone tracking
  • Migration phase segmentation
  • Data validation status tracking
  • Dashboard summaries
  • Progress visualization
  • Communication tracking
  • Centralized documentation repository

The system was designed to reflect how I would manage:

  • Legacy system analysis
  • Code extraction workflows
  • Data normalization processes
  • Mapping logic documentation
  • QA verification
  • Cutover planning

This was not a mockup — it was a working operational model.

My Solution
My Solution
My Solution
My Solution
My Solution
My Solution
My Solution
Impact
05

Impact

Delivered a compelling product demonstration tool suitable for internal and stakeholder presentations (if contracted).

06

Key Functional Components

- Dynamic task management engine
- Status tracking logic
- Phase-based segmentation (Discovery, Extraction, Mapping, Validation, Deployment)
- Executive dashboard reporting
- Progress metrics
- Risk tracking structure
- Documentation modules
- Collaboration interface 

The system mirrors enterprise-grade PM tooling but demonstrates that I can architect and deploy custom governance platforms when needed.

Key Functional Components
Achievement Metrics
07

Achievement Metrics

- Delivered a fully functional custom PM platform for enterprise proposal
- Demonstrated operational capability beyond presentation slides
- Showcased structured enterprise migration governance methodology
- Built a live demonstration artifact to support stakeholder confidence
- Positioned as both technical lead and execution architect

While the final engagement outcome is pending, the project demonstrates:


- Enterprise thinking
- Structured governance design
- Technical implementation capability
- Leadership in migration oversight
Jump to Project